RKBlockChain
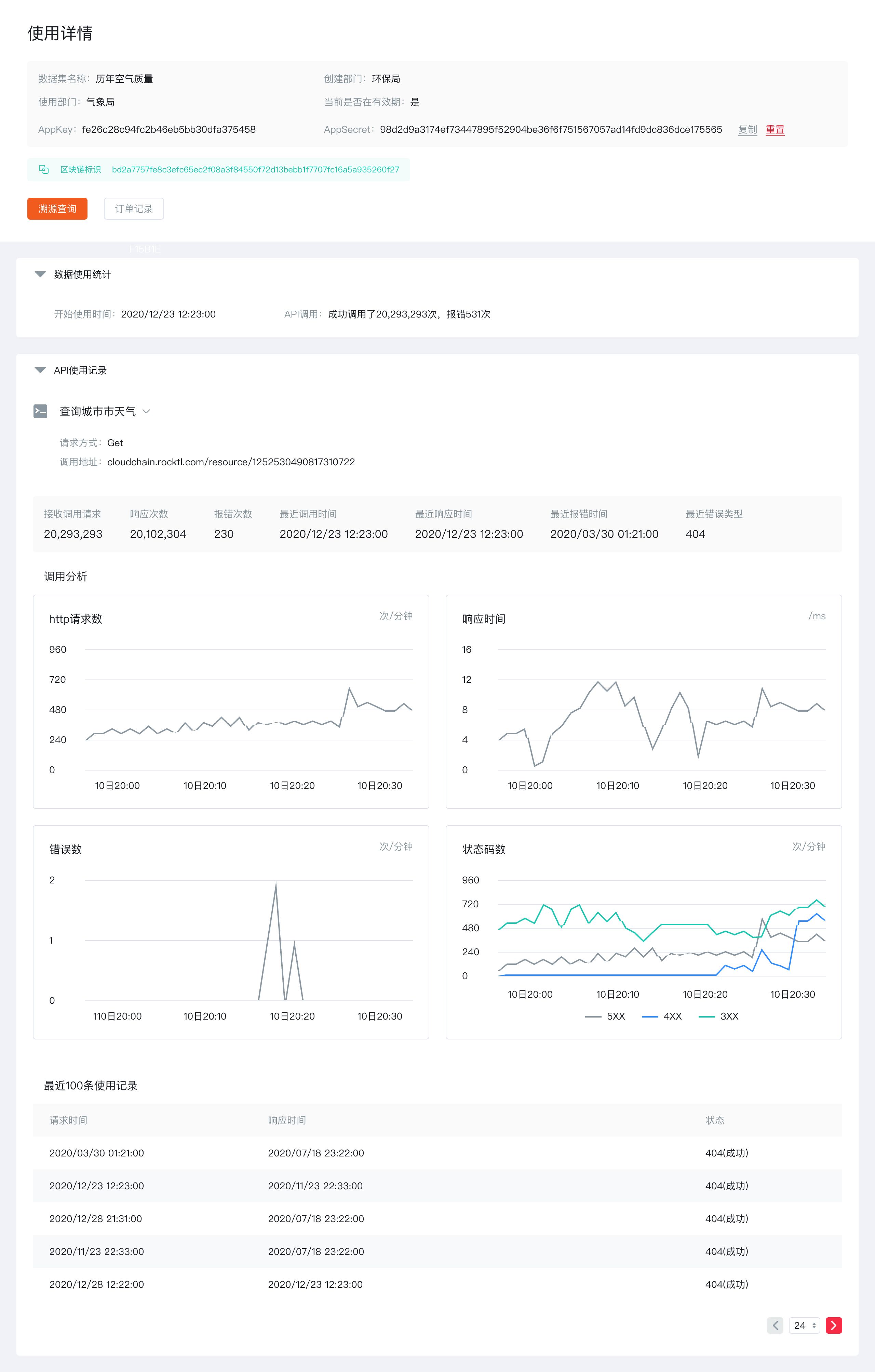
用分层模块承载平台概览、数据共享关系、资源统计等全链路信息,以简洁线条与轻量化图表梳理区块链数据的分类、流转与使用逻辑;统一的规范质感既适配企业级系统的专业属性,又让复杂数据关系直观易读,提升平台的操作与管理效率。
Technology, Big Data, IoT
2020
WEB DESIGN, UI/UX, SYSTEM GUIDELINE, 网页设计, 系统规范





用分层模块承载平台概览、数据共享关系、资源统计等全链路信息,以简洁线条与轻量化图表梳理区块链数据的分类、流转与使用逻辑;统一的规范质感既适配企业级系统的专业属性,又让复杂数据关系直观易读,提升平台的操作与管理效率。




